Автодонат для Minecraft

Монетизация сервера Minecraft

Собирать донат теперь можно на много эффективнее, при помощи движка на PHP и базы MySQL. Гибкая система привилегий позволит опционально настроить права для доступа к интерфейсу управления и автоматизировать процесс оплаты и получения ресурсов.

Какой сервер выбрать для автодоната?

Поддерживаются сервера абсолютно любых версий Minecraft с ядром Bukkit, Spigot, MCPC, Cauldron, Vanila и сервера созданные на базе этих сборок, с различными модами и игровыми режимами.



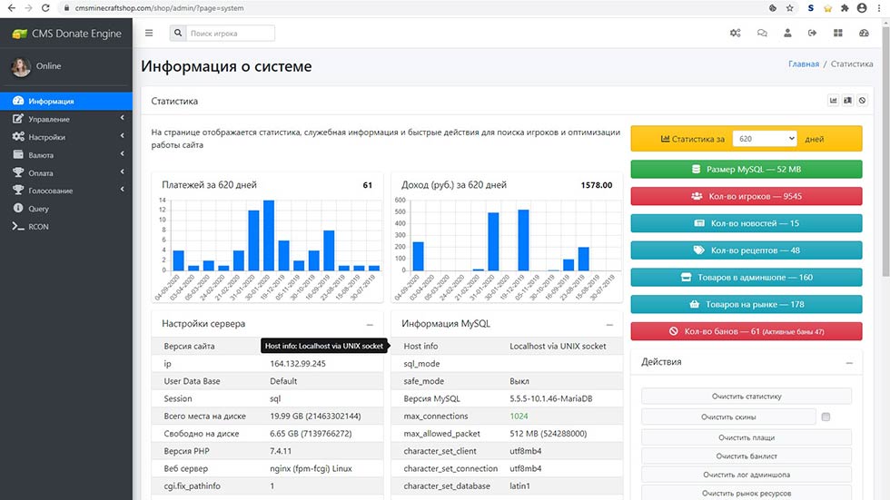
ЦМС для серверов Майнкрафт

При помощи движка можно создать автодонат для сервера Minecraft. Безопасный код и полное логирование действий пользователей и администраторов не позволит развалить сервера и экономику. Внезапно разбогатевшие дюперы банятся за считанные секунды. На выбор администрации — ресурсы изымаются, аккаунты удаляются.


Автодонат для сервера Minecraft

Для увеличения лояльности пользователей, в движке имеется система подарков, которая работает на базе планировщика задач и выдаёт ресурсы в расчёте на игровое время. Игроки получают неожиданные сюрпризы, что мотивирует их приятно проводить время на сервере и наслаждаться игрой.

Донат магазин для Minecraft

Мгновенное увеличение прибыли при помощи настраиваемой системы скидок на товары. Существенное увеличение продаж ресурсов сразу же после активации опции. У игроков появится ещё больший интерес к покупке ресурсов.

Онлайн веб RCON для Minecraft

Удобное управление всеми серверами в одном месте. Поддерживается множество популярных протоколов, сервера Steam и OXIDE. Можно использовать для выдачи ресурсов, для разбана игроков или просто для проверки параметров сервера без входа в игру.

Подлключение игровых серверов Minecraft к CMS Donate Engine

  • Работа через файлову структуру
    • Установите права для редактирования файлов игровых профилей игроков /games/minecraft/publik-2/world/players/ (у Вас другой путь)
    • Под управлением операционной системы Linux, веб сервер Apache должен подключаться к PHP в режиме fast-cgi от не привилегированного пользователя, от которого стартует сервер Minecraft.
  • Удалённая работа через FTP подключение (Debian)
    • Используйте FTP сервер, который разрешает чтение и запись через веб сервер, с отключением параметров безопасности ssl, tls (proftpd, FileZilla Server или аналог)
    • Путь к профилям игроков по протоколу FTP можно задать так: ftp://username:password@ 127.0.0.1:21/world/players/
    • Создаваемый ftp пользователь может менять владельца папки, внимательно проверяйте привилегии после добавления нового пользователя.
    • Под управлением ОС LINUX, FTP сервер запускайте под пользователем от которого работает сервер Minecraft.
  • Для стабильной работы мониторинга пропишите IP адрес сервера
    server-ip=178.124.137.170
  • Для мониторинга сервера Minecraft активируйте Query
    enable-query=true
    query.port=25565
    server-port=25565
  • Для управления сервером Minecraft активируйте RCON
    enable-rcon=true
    rcon.password=12345
    rcon.port=25575
  • В фаерволе откройте доступ к Query порту по протоколу UDP и TCP
  • В фаерволе откройте доступ к RCON порту по протоколу TCP